Seraphic Becomes the First and Only Secure Enterprise Browser Solution to Protect Electron-Based Applications

Tel Aviv, Israel, November 19th, 2025, CyberNewsWire

Seraphic, the leader in enterprise browser security (SEB) and AI enablement, today announced native protection for Electron-based applications such as ChatGPT desktop, Teams, Slack, and more, becoming the first and only browser security platform to introduce this capability.  

AI runs in the browser: SaaS applications, AI copilots, agentic browsers, and Electron apps all execute within a JavaScript-driven environment. Since Seraphic’s tech lives within the JavaScript Engine, the Seraphic platform is designed to serve the AI revolution and operate as the control point for securing any AI-powered browser such as Atlas, Comet, Leo, Dia, Genspark, and more, and any additional AI tool that interacts with the browser. The Seraphic Browser Security Platform offers inline DLP, safe browsing, remote connectivity and real-time visibility across all devices, whether managed or unmanaged. 

“Existing solutions such as SASE, RBI, VDI, and even newer approaches like dedicated browsers or extension-based security tools struggle to support emerging technologies like AI and the Electron framework due to architectural limitations. Seraphic was built differently. Our design is inherently flexible because we operate at the core of the browser, not around it. As a result, when AI exploded, these capabilities emerged naturally and effortlessly for us,” said Ilan Yeshua, CEO & Co-Founder of Seraphic. 

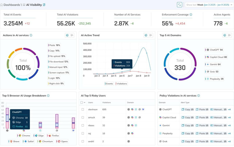
Seraphic’s Electron app protection ties directly into its expanding AI Security features designed to protect enterprises as generative AI and LLM-based tools become central to daily workflows. Seraphic’s GenAI dashboard turns AI oversight from reactive to proactive, enabling organizations to adopt AI with confidence and protect against AI-driven threats. All this is achieved without making infrastructure changes and with no user friction. 

With Seraphic’s GenAI dashboard, enterprises get: 

  • Complete AI Activity Visibility: Real-time monitoring of all AI interactions, including prompts, uploads, downloads, and agentic behavior. 
  • Shadow AI Detection: Identifies unauthorized or high-risk AI tools and enforces granular access and usage guardrails. 
  • Inline AI Data Protection (DLP): Inspects prompts, pasted text, file uploads, and cross-tab activity before data leaves the device; blocks, masks, or watermarks sensitive content. 
  • Protection for AI & Agentic Browsers: Native enforcement for ChatGPT Atlas, Dia, Genspark, Comet, and other agentic tools, preventing token misuse, unauthorized automation, and AI-driven threats. 
  • Electron Application Protection: First-of-its-kind coverage for Electron apps. 

“Seraphic gives organizations a single, lightweight control point that follows the user everywhere, securing any device, any browser, and now any Electron app without disrupting productivity or forcing architectural changes. By extending our enterprise browser security to Electron environments, we enable security teams to safely embrace AI, with the visibility and fine‑grained controls they need to keep sensitive data, identities, and intellectual property protected,” said Alon Levin, VP Product Management at Seraphic. 

In addition to its enterprise solution, Seraphic supports the wider security community through BrowserTotal, a free platform where users can educate themselves on AI threats like Prompt Injection and analyze LLMs for safety, empowering organizations and individuals to proactively mitigate risks as AI technologies evolve. 

More information related to Seraphic’s Electron app protection can be found here.

About Seraphic 

Seraphic transforms any traditional or AI browser into a secure enterprise browser, delivering real-time protection against phishing, data loss, and credential theft on both managed and unmanaged devices. Backed by CrowdStrike’s Falcon Fund, recognized with the Frost & Sullivan Global Zero Trust Enabling Technology Leadership Award, and trusted by Fortune 500 enterprises, Seraphic provides the browser-layer security foundation for modern, cloud-driven businesses. 

Users can learn more at seraphicsecurity.com

Comments are closed.